使用Loki日志系统来集中存储和查询交换机等网络设备日志
前言
之前在网上查看了很多使用Loki收集网络设备日志的教程,无一例外都是非常简单的将日志存储到Loki中,并未使用promtail组件将日志进行解析,使用标签对日志流进行索引和分组,非常失望。
所以花了很长时间去了解syslog协议,rsyslog软件,又踩了很多坑。。。
如果对 syslog协议 和 rsyslog软件不了解的话,就无法对日志进行格式化,方便Loki对日志流进行标签索引, 建议阅读本文之前,先去了解下。
通过在本地部署一套 Loki 日志系统,将华为/H3C/Juniper/Cisco 等网络设备的日志集中存储,并使用 Grafana 进行日志管理查询。
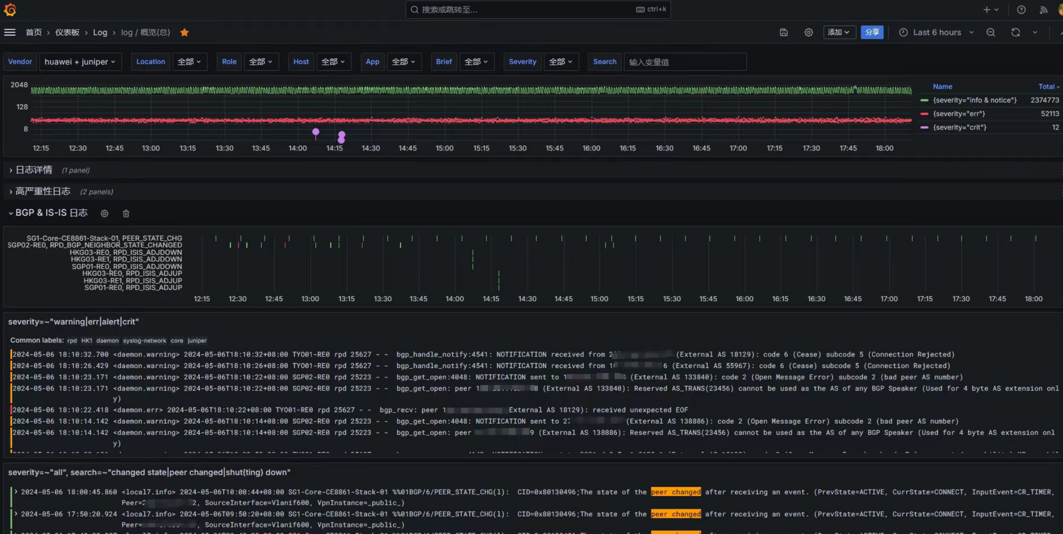
最终grafana展示效果如下:
告警效果:
网络设备日志格式说明
华为设备日志格式
兼容 syslog协议,采用UDP的514号端口进行传输,任何在514端口上出现的UDP包都会被视为一条日志信息,交换机的日志格式如下:
各字段的详细说明如下:
| 字段 | 说明 |
|---|---|
| 时间戳 | 发向日志主机的日志时间字段,默认是UTC时间,可以配置为本机时间。时间戳与主机名之间用一个空格隔开。 |
| 主机名 | 主机名是本机的系统名,默认为“HUAWEI”。主机名与模块名之间用一个空格隔开。 |
| 华为标识 | “%%”为华为公司的厂商标志符,用来标识该日志是由华为产品输出。 |
| 版本号 | “dd”是两位数字的版本号,用来标识该日志格式的版本,从01开始编号。 |
| 模块名 | 该字段表示日志是由哪个模块产生的,模块名与级别之间用一个斜杠(/)隔开。 |
| 日志级别 | 日志的级别共分为8级,从0~7。级别与信息摘要之间用一个斜杠(/)隔开。 |
| 信息摘要 | 信息摘要是一个短语,代表了该信息的内容概要,也称作助记符。 |
| 日志标识 | 日志标识与详细信息之间用一个冒号“:”隔开。l:Logt:Trapd:Debugs:Securitylog |
| 信息计数 | 该字段表示日志的序列号。 |
| 系统内部组件编号 | 标识该日志所属的系统内部组件。Slot和Vcpu为可选字段,并非每条日志都涉及,具体输出格式请以设备实际打印情况为准。 |
| 详细信息 | 详细信息是各个模块实际向信息中心输出的字符串信息,由各个模块在每次输出时填充,详细描述该日志的具体内容。 |
举例:
1
Nov 9 2018 09:49:03 HuaWei03 %%01SHELL/4/LOGINFAILED(s)[12]:Failed to login. (Ip=192.168.1.199, UserName=**, Times=3, AccessType=TELNET, VpnName=)
以上信息可以得知,日志产生的时间为UTC时间2018年11月9日09点49分03秒,交换机主机名为HuaWei03,该日志由SHELL模块发出,日志级别为4,摘要信息为登录失败,详细信息显示尝试登录该交换机的源IP为192.168.1.199、用户名为空、次数为3、使用telnet连接访问。
- 时间戳:Nov 9 2018 09:49:03 (UTC)
- 主机名:HuaWei03
- 模块:SHELL
- 严重性级别:4
- 摘要:LOGINFAILED
- 详细信息::Failed to login. (Ip=192.168.1.199, UserName=**, Times=3, AccessType=TELNET, VpnName=)
Cisco设备日志格式
举例:
1
2
R1#
*Feb 14 09:40:10.326: %LINEPROTO-5-UPDOWN: Line protocol on Interface GigabitEthernet0/1, changed state to down
在上面我们可以看到接口 GigabitEthernet0/1 的线路协议down了,但还有更多的信息。让我分解一下 Cisco IOS 如何格式化这些日志消息:
- 时间戳:2 月 14 日 0:40:10.326
- 设施: %LINEPROTO
- 严重性级别:5
- 摘要:UPDOWN
- 说明:Line protocol on Interface GigabitEthernet0/1, changed state to down
syslog格式(RFC 3164)
RFC3164 消息格式主要分为Priority、Header以及Message三个部分,其中Priority是由两个部分组成–(Facility.Level),Header 包含 time 、hostname。
1
PRI HEADER[TIME HOSTNAME] MSG
举例,下面是一个syslog消息:
1
<30>Oct 9 22:33:20 localhost auditd[1787]: The audit daemon is exiting.
其中“<30>”是PRI部分,“Oct 9 22:33:20 localhost”是HEADER部分,“auditd[1787]: The audit daemon is exiting.”是MSG部分。
进一步解析:
- PRI:30
- Facility: system
- Severity: info
- 时间戳:Oct 9 22:33:20
- 主机名:localhost
- MSG_Tag:auditd[1787]
- Content:The audit daemon is exiting.
PRI计算公式: <PRI> = ( <facility> * 8) + <severity>,所以 <30> = (<3> * 8 ) + <6>
参考:Syslog Priority Facility Severity Grid
日志格式解析
可以看到 华为 和 Cisco设备的日志格式非常类似 RFC 3164 。
其他厂商,如H3C、锐捷、Juniper等,他们的日志格式也是类似格式,都是使用 syslog 格式( RFC 3164 ),与 4.3 BSD UNIX syslog 格式兼容。
但是这些厂商并没有完全按照 RFC 3164 的规范来实现,所以 RFC3164 已废弃,被 RFC 5424 取代,作为Syslog的业界规范。
参考:
了解完网络设备的日志格式,剩下的问题就是:怎么解析这些日志格式?
刚好 fluentbit 提供了RFC 4164 、RFC 5414的正则表达式(Capturing Groups)
参考:fluent-bit/conf/parsers.conf at master · fluent/fluent-bit
正则表达式如下:
1
2
Name syslog-rfc3164
Regex ^\<(?<pri>[0-9]+)\>(?<time>[^ ]* {1,2}[^ ]* [^ ]*) (?<host>[^ ]*) (?<ident>[a-zA-Z0-9_\/\.\-]*)(?:\[(?<pid>[0-9]+)\])?(?:[^\:]*\:)? *(?<message>.*)$
1
2
Name syslog-rfc5424
Regex ^\<(?<pri>[0-9]{1,5})\>1 (?<time>[^ ]+) (?<host>[^ ]+) (?<ident>[^ ]+) (?<pid>[-0-9]+) (?<msgid>[^ ]+) (?<extradata>(\[(.*?)\]|-)) (?<message>.+)$
再来对比 华为 和 RFC3164 的日志格式:
1
2
# 华为设备日志格式
Nov 9 2018 09:49:03 HuaWei03 %%01SHELL/4/LOGINFAILED(s)[12]:Failed to login. (Ip=192.168.1.199, UserName=**, Times=3, AccessType=TELNET, VpnName=)
1
2
# RFC3164 定义的日志格式
<30>Oct 9 22:33:20 localhost auditd[1787]: The audit daemon is exiting.
标准的 RFC3164 期望格式为: <PRI>TIMESTAMP HOST TAG: CONTENT
而华为日志通常是: <PRI>TIMESTAMP HOST %MODULE/LEVEL/DIGEST: MESSAGE 或带有 *、%%01 等特殊符号。 rsyslog 会误把 %MODULE/LEVEL/DIGEST 整体当作 programname,或者因为找不到冒号而解析失败。
还有其他不同的地方如下:
- 缺少了最前面的
PRI部分(Facility.Severity) 时间戳格式不一样。
- RFC3164 :
Mmm dd hh:mm:ss, 使用正则捕获组:(?<time>[^ ]* {1,2}[^ ]* [^ ]*)来匹配 - 华为log:
Mmm dd yyyy hh:mm:ss,可使用正则捕获组:(?p<time>[^ ]* {1,2}[^ ]* {1,4}[^ ]* [^ ]*)来匹配
- RFC3164 :
[!note]
缺少
PRI部分:原因是通 console或terminal查看设备日志的时候,PRI部分只是不显示而已,将日志发送到远程日志服务器的时候,就会带上PRI部分。时间格式:
Nov 2 2024 08:03:24,对于大部分人来说看起来比较难受。后续可以使用 rsyslog 或者 promtail 来转换成RFC3339的形式的时间戳 。
在日志服务器上抓包,可以看到:
1
<local7.notice> Nov 2 2024 08:03:24 FJ-QZDX-12808B %%01SSH/5/SSH_USER_LOGIN_FAIL(s): CID=0x80932724;The SSH user failed to login. (ServiceType=SSH, FailedReason=Username or password invalid, UserName=root, UserAddress=192.109.205.198, VPNInstanceName=_public_)
参考 fluentbit 的正则表达式,华为设备的日志格式可以使用以下带捕获组的正则来解析:
1
2
Name syslog-huawei
Regex ^<(?P<facility>\w*)\.(?P<severity>\w*)> (?P<time>[^ ]* {1,2}[^ ]* {1,4}[^ ]* [^ ]*) (?P<host>[^ ]*) (?P<app>[^ \/]*%%01\S+)\/(?P<level>[0-9])\/(?P<brief>[^ ":\/\(\)\[\]]*)(\(\w*\)|\[\w*\])*:*\s*(?P<message>.*)$
[!TIP] 可以打开 regex101: build, test, and debug regex 网站,来调试捕获组正则表达式是否正确。
我手头没有其他厂商 (H3C/Cisco/锐捷等)的设备,正则表达式我就不提供了,需要的可以参考 syslog-huawei 自己去写正则解析。
(写正则不是很难,也不简单。。。)
[!note]
Juniper的设备 ,可以使用以下命令将日志格式修改为符合 RFC5414规范的结构化日志 。
1set system syslog host structured-data brief
Loki 介绍
Loki 是 Grafana Labs 团队最新的开源项目,是一个水平可扩展,高可用性,多租户的日志聚合系统。
与其他日志聚合系统相比,Loki 可以:
- 不对日志进行全文索引。通过存储压缩的非结构化日志和仅索引元数据,Loki 操作更简单,运行成本更低。
- 受 Prometheus 启发,使用标签对日志流进行索引和分组。( 熟悉Prometheus 的话,上手很快 )
基于 Loki 的日志记录堆栈由 3 个组件组成:
promtail是代理,负责收集/解析日志并将其发送给 Loki。loki是主服务器,负责存储日志和处理查询。Grafana用于查询和显示日志。
流程
网络设备(交换机/路由器)通过 syslog 协议将日志发送到到一台远程日志服务器(例如rsyslog),以纯文本写入本地文件。再由 promtail 采集,送至 loki 存储。用户再通过grafana 来访问日志,使用LogQL表达式定义告警触发条件。
| 设备 | 设备名称 | IP |
|---|---|---|
| 日志服务器(rsyslog) | Loki-GZ | 192.168.100.100 |
| 路由器(Juniper) | GZ-DX-PE-MX10003-01 | 192.168.100.5 |
| 交换机(核心) | GZ-DX-Core-CE8850-01-A | 192.168.100.1 |
| 交换机(接入) | GZ-DX-Access-CE6865-01-A | 192.168.100.2 |
| 防火墙 | GZ-DX-FW-USG12000-01-A | 192.168.100.3 |
说明:
设备名 GZ-DX-CE-MX10003-01-A,是一台位于广州电信机房的Juniper路由器,作为PE(ProviderEdge),型号MX10003。
设备名 GZ-DX-Core-CE8850-01-A,是一台位于广州电信机房交换机,作为核心,型号CE8850。
其他就不一一举例了。
设备命名规范是为了方便管理和维护而制定的命名规则,以便为不同类型的设备提供一个统一的命名方式。以下是一个通用的设备命名规范示例:
设备位置 - 楼层 - 机柜 - 层级架构 - 设备型号 - 设备序列编号 - 主备状态
==命名规范相当重要,后面的 rsyslog 脚本,loki标签/索引,告警规则 都需要根据设备 名称/型号/层级 来标记分类==。
准备
预先配置 交换机/路由器
以华为为例:
1
2
3
system-view
info-center loghost source Vlanif100 # 指定交换机发送日志使用的源接口/IP
info-center loghost 192.168.100.10 # 日志服务器IP
rsyslog 服务器
Debian/Ubuntu ,RHEL/CentOS 都可以,rsyslog软件版本建议不小于 v7,比较新的发行版一般都内置了rsyslog。
1
2
3
4
5
6
7
8
9
10
11
12
13
14
15
16
17
18
root@loki:~# rsyslogd -ver
rsyslogd 8.2112.0 (aka 2021.12) compiled with:
PLATFORM: x86_64-pc-linux-gnu
PLATFORM (lsb_release -d):
FEATURE_REGEXP: Yes
GSSAPI Kerberos 5 support: Yes
FEATURE_DEBUG (debug build, slow code): No
32bit Atomic operations supported: Yes
64bit Atomic operations supported: Yes
memory allocator: system default
Runtime Instrumentation (slow code): No
uuid support: Yes
systemd support: Yes
Config file: /etc/rsyslog.conf
PID file: /run/rsyslogd.pid
Number of Bits in RainerScript integers: 64
See https://www.rsyslog.com for more information.
配置rsyslog
rsyslog的配置文件默认位于/etc/rsyslog.conf
启用imudp输入模块
编辑 /etc/rsyslog.conf 文件,启用 imudp 模块
1
2
3
4
5
module(load="imudp")
$FileOwner syslog
$FileGroup adm
$FileCreateMode 0644
$DirCreateMode 0755
新建 promtail-relay.conf 配置文件
在/etc/rsyslog.d目录下新建一个promtail-relay.conf文件
1
touch /etc/rsyslog.d/10-promtail-relay.conf
粘贴以下内容:
1
2
3
4
5
6
7
8
9
10
11
12
13
14
15
16
17
18
19
20
21
22
23
24
25
26
27
28
29
30
31
32
33
34
35
36
37
38
39
40
41
42
43
44
45
46
47
48
49
50
51
52
53
54
55
56
57
58
59
60
61
62
63
64
65
66
67
68
69
70
71
72
73
74
75
76
77
78
79
80
81
82
83
84
85
86
87
88
89
90
91
92
93
94
95
96
97
98
99
100
101
102
103
104
105
$FileOwner syslog
$FileGroup adm
$FileCreateMode 0644
$DirCreateMode 0755 # << 防止Promtail 因权限问题,无法读取日志文件
#################
# 自定义配置
#################
##############
# 动态文件 模板
template( # <<< Core-华为 设备的日志文件保存位置
name="DynaFileTemplate-Core-Huawei" type="string"
string="/var/log/network/core/huawei/%HOSTNAME%-%FROMHOST-IP%.log"
)
template( # <<< Storage-华为 设备的日志文件保存位置
name="DynaFileTemplate-Storage-Huawei" type="string"
string="/var/log/network/storage/huawei/%HOSTNAME%-%FROMHOST-IP%.log"
)
template( # <<< Access-华为 设备的日志文件保存位置
name="DynaFileTemplate-Access-Huawei" type="string"
string="/var/log/network/access/huawei/%HOSTNAME%-%FROMHOST-IP%.log"
)
template( # <<< Firewall-华为 设备的日志文件保存位置
name="DynaFileTemplate-Firewall-Huawei" type="string"
string="/var/log/network/firewall/huawei/%HOSTNAME%-%FROMHOST-IP%.log"
)
template( # <<< Juniper 设备的日志文件保存位置
name="DynaFileTemplate-Core-Juniper" type="string"
string="/var/log/network/core/juniper/%HOSTNAME%-%FROMHOST-IP%.log"
)
template( # <<< 匹配不到命名规则 的设备日志文件保存位置
name="DynaFileTemplate-default-other" type="string"
string="/var/log/network/default/other/%HOSTNAME%-%FROMHOST-IP%.log"
)
##############
# 日志格式 模板
# 华为/H3C:近似 rfc3164 , RSYSLOG_ForwardFormat (rsyslog的内置模板)
# Juniper: 近似 rfc5414 , RSYSLOG_SyslogProtocol23Format (rsyslog的内置模板)
template( # <<< 日志格式保留为原始,(调试使用)
name="LogFormat-rawmsg" type="string"
string="<%rawmsg%\n"
)
template( # <<< 为原始日志格式添加 pri 头,(调试使用)
name="LogFormat-rawmsg-after-pri" type="string"
string="<%pri-text%>%rawmsg-after-pri%\n"
)
template( # <<< 华为 设备的日志格式,近似rfc3164,将日志流中的原始时间戳替换为rsyslog服务器接收到该日志流的时间。
name="LogFormat-Huawei" type="string"
string="<%pri-text%> %timereported:::date-rfc3339% %HOSTNAME% %syslogtag% %msg:::sp-if-no-1st-sp%%msg:::drop-last-lf%\n"
)
template( # <<< Juniper 设备的日志格式,rfc5414
name="LogFormat-Juniper" type="string"
string="<%PRI-text%> %TIMESTAMP:::date-rfc3339% %HOSTNAME% %APP-NAME% %PROCID% %MSGID% %STRUCTURED-DATA% %msg%\n"
)
##############
# 规则集
ruleset(name="ruleset_1") {
if (re_match_i($syslogtag,"%%01")) then { # <<< 正则判断 $syslogtag 是否匹配 '%%01', %%01 是华为日志的专用标识
# 调用另外的ruleset: ruleset_huawei
call ruleset_huawei # <<< 调用 名为 `ruleset_huawei` 的ruleset规则
}
else {
call ruleset_juniper # <<< 调用 名为 `ruleset_juniper` 的ruleset规则
}
}
ruleset(name="ruleset_huawei") {
if ( re_match_i($hostname,"core") ) then { # <<< 正则判断 $hostname 是否包含 `core` (不区分大小)
action (type="omfile" Template="LogFormat-Huawei" dynafile="DynaFileTemplate-Core-Huawei")
}
else if (re_match_i($hostname,"access|cloud|flow|OSS")) then {
action (type="omfile" Template="LogFormat-Huawei" dynafile="DynaFileTemplate-Access-Huawei")
}
else if (re_match_i($hostname,"storage")) then {
action (type="omfile" Template="LogFormat-Huawei" dynafile="DynaFileTemplate-Storage-Huawei")
}
else if (re_match_i($hostname,"usg(60|63|65|66)")) then {
action (type="omfile" Template="LogFormat-Huawei" dynafile="DynaFileTemplate-Firewall-Huawei")
}
else if (re_match_i($hostname,"oob|ipmi")) then {
action (type="omfile" Template="LogFormat-Huawei" dynafile="DynaFileTemplate-OOB-Huawei")
}
else {
action (type="omfile" Template="LogFormat-Huawei" dynafile="DynaFileTemplate-default-Huawei")
}
}
ruleset(name="ruleset_juniper") {
if (re_match_i($hostname,"mx|re0|re1|qfx")) then {
action (type="omfile" Template="LogFormat-Juniper" dynafile="DynaFileTemplate-Core-Juniper")
}
else {
#action (type="omfile" Template="RSYSLOG_DebugFormat" dynafile="DynaFileTemplate-default-other")
action (type="omfile" Template="LogFormat-rawmsg" dynafile="DynaFileTemplate-default-other")
}
}
input(type="imudp" port="514" ruleset="ruleset_1")
上面配置文件中的 $hostname 、$syslogtag是rsyslog的内置变量,同时也是syslog协议的 keyword,可以作为Loki日志流标签。更多细节需要了解下 syslog 协议 和 rsyslog 软件。
设置logrotate日志轮询
1
touch /etc/logrotate.d/rsyslog-network
粘贴以下内容:
1
2
3
4
5
6
7
8
9
10
11
12
13
14
15
16
# 设备正常日志, 每周轮询一次,保留 26 周 -(182天)
/var/log/network/*/*.log
/var/log/network/*/*/*.log
{
rotate 26
weekly
maxsize 1000M
missingok
notifempty
compress
#delaycompress
sharedscripts
postrotate
/usr/lib/rsyslog/rsyslog-rotate
endscript
}
1
2
3
4
5
6
7
8
9
10
11
12
13
14
15
# 设备调试日志,每天轮询一次,保留 5 天
/var/log/network/default/*/*log
{
rotate 5
daily
maxsize 1000M
missingok
notifempty
compress
#delaycompress
sharedscripts
postrotate
/usr/lib/rsyslog/rsyslog-rotate
endscript
}
Loki 相关服务
安装 Loki
下载并安装 loki
为了尽可能简单,直接在现有的服务器上安装 Loki 二进制文件作为服务。
要查看最新版本的Grafana Loki,请访问Loki发布页面。https://github.com/grafana/loki/releases/
1
2
3
4
5
cd ~
curl -O -L "https://github.com/grafana/loki/releases/download/v3.2.0/loki-linux-amd64.zip"
curl -O -L "https://github.com/grafana/loki/releases/download/v3.2.0/logcli-linux-amd64.zip"
unzip "loki-linux-amd64.zip"
unzip "logcli-linux-amd64.zip"
并允许对Loki二进制文件的execute权限
1
2
3
chmod a+x "loki-linux-amd64"
cp -p loki-linux-amd64 /usr/local/bin/loki/loki-linux-amd64
cp -p logcli-linux-amd64 /usr/local/bin/loki/logcli
Loki 配置文件
下载Loki 通用配置文件。
1
2
3
4
5
6
cd ~
wget https://raw.githubusercontent.com/grafana/loki/master/cmd/loki/loki-local-config.yaml
cp -p loki-local-config.yaml /etc/loki/loki-local-config.yaml
touch /etc/loki/loki-runtime-config.yaml
chown -R loki:loki /var/lib/loki
chown -R loki:loki /etc/loki
1
2
useradd --no-create-home --system --shell /usr/sbin/nologin loki
mkdir /var/lib/loki /etc/loki
Loki 是一个多租户系统,要在多租户模式下使用 Loki,需要执行 2 项操作:
使用 auth_enabled 配置 Loki:
1
auth_enabled: true
添加反向代理(例如:Nginx)以处理身份验证,并为 Loki 添加 HTTP 标头。
X-Scope-OrgID
如果以单租户模式运行, Loki API 请求中不需要标头。 单租户 默认字符串名为:fake ,ID为:1。
编辑刚才复制的/etc/loki/loki-local-config.yaml文件,此配置可能会发生变化,具体取决于 Loki 的任何未来更新,配置文件内容如下:
1
2
3
4
5
6
7
8
9
10
11
12
13
14
15
16
17
18
19
20
21
22
23
24
25
26
27
28
29
30
31
32
33
34
35
36
37
38
39
40
41
42
43
44
45
46
47
48
49
50
51
52
53
54
55
56
57
58
59
60
61
62
63
64
65
66
67
68
69
70
71
72
73
74
75
76
77
78
79
80
81
82
83
84
85
86
87
88
89
90
91
92
93
94
95
96
97
98
99
100
101
102
103
104
105
106
107
108
109
110
111
112
113
114
115
116
117
118
auth_enabled: false
server:
http_listen_port: 3100
grpc_listen_port: 9096
#log_level: debug
#grpc_server_max_concurrent_streams: 1000
common:
instance_addr: 127.0.0.1
path_prefix: /var/lib/loki
storage:
filesystem:
chunks_directory: /var/lib/loki/chunks
rules_directory: /var/lib/loki/rules
replication_factor: 1
ring:
kvstore:
store: inmemory
querier:
max_concurrent: 128 # 每个查询器最大并行查询数,建议为cpu数量的2~4倍.默认值为10
# 如果查询器可以使用更多 CPU 资源,请考虑增加此值。
query_scheduler: # 该块配置 Loki 查询调度程序。配置后,它会将租户查询队列与查询前端分开.
max_outstanding_requests_per_tenant: 81920 # 每个租户每个前端的最大未完成请求数,如果使用TSDB 索引,可以设置比较大的并发请求数
query_range:
results_cache:
cache:
embedded_cache:
enabled: true
max_size_mb: 2048
schema_config: # 配置从特定时间段开始应该使用哪些存储架构
configs:
- from: 2020-10-24 # 创建存储架构(新)的日期
store: tsdb # 从 Loki v2.8.0 开始,推荐使用 TSDB 存储。如果升级的话,注意存存储架构保持一致
object_store: filesystem # 使用本地文件系统
schema: v12 # v12架构, Loki > v2.8.0+
index:
prefix: "index_"
period: 24h
- from: 2024-10-01
store: tsdb
object_store: filesystem
schema: v13 # v13架构 , Loki > v3.0+
index:
prefix: "index_"
period: 24h
# 多租户设置,配置全局和每个租户的限制, 此处的值可以在 runtime_config 文件部分中覆盖(overrides)
limits_config:
discover_log_levels: true # `loki v3.1 才开始支持
allow_structured_metadata: true # schema 大于v13的话,可以使用该格式。如果架构版本小于 13,则设置为false
max_global_streams_per_user: 1000000 # 集群中每个用户的最大active streams,默认值为5000,0 为diaable
max_entries_limit_per_query: 50000 # 每次查询返回的最大日志条目数, 默认值为5000.修改grafana的Line limit的时候,注意同步修改这个参数
max_label_names_per_series: 30 # 每个 series 的 label 最大数量,默认值为15
max_query_length: 31d1h # 0表示禁用。单次查询请求中,end - start 的时间跨度上限
split_queries_by_interval: 1h # 将查询拆分成更小的、并行化的请求。单二进制实例环境下,减少并行查询数量,防止出现"too many outstanding requests" 或 "OOM"错误,可设置较大值,如12h
max_query_parallelism: 128 # 默认值为 128,适用于 tsdb 查询,tsdb模式下会执行动态查询分片
max_query_series: 100000
tsdb_max_query_parallelism: 1024
retention_period: 90d # 保留 3 个月(全局策略,可以被子策略覆盖)
retention_stream: # 与selector匹配的日志流 保留策略,可以覆盖全局策略。最小保留期 >=24小时
- selector: '{job="syslog"}'
period: 15d
- selector: '{job="syslog-network",severity=~"debug.*"}'
period: 1d
- selector: '{vendor="huawei",rule="firewall"}' # huawei 防火墙日志
period: 30d
- selector: '{vendor="huawei",rule="firewall",app="%%01SHELL"}' # huawei 防火墙命令行日志
period: 1d
- selector: '{vendor="huawei",rule="firewall",severity="%%01POLICY"}' # huawei 防火墙策略会话日志
period: 1d
- selector: '{job="syslog-network",faciltiy=~"cron"}'
period: 7d
- selector: '{vendor="juniper",app="mgd",brief=~"UI_CHILD.*"}'
period: 7d
- selector: '{vendor="juniper",app=~"(kernel|fpc).*",brief=~"FW|PFE_FW_SYSLOG_ETH_IP"}' # Juniper 防火墙策略日志
period: 7d
- selector: '{job="syslog-network",brief=~".+(\\.|\\*|\\[|\"|@|:|root).+"}'
period: 1d
runtime_config:
period: 10s
# 以逗号分隔的yaml文件列表,其中包含可以在运行时更新的配置。运行时配置文件将从左到右合并。
# 目前,仅有有两个组件使用运行时配置:limits_config 和 多 multi KV store
file: "/etc/loki/loki-runtime-config.yaml"
compactor: # 主要负责压缩和清理旧的日志数据
retention_enabled: true # 启用保留策略,actually do the delete
delete_request_store: filesystem # 如果设置`retention_enabled: true`,此选项必须显式设置
max_compaction_parallelism: 2 # 在增加这个值时,请确保compactor有足够的磁盘空间来存储
ruler:
alertmanager_url: http://localhost:9093
poll_interval: 1m0s
storage:
type: local
local: # 期望的路径为:/etc/loki/rules/<tenant id>/rules.yaml
directory: /etc/loki/rules # <tenant id>=fake 为默认租户。因为loki支持多租户模式,单租户模式下 fake 是预设的用户名称。
ring:
kvstore:
store: inmemory
wal: # The directory in which to write tenant WAL files. Each tenant will have its
dir: /var/lib/loki/ruler-wal # 每个租户会创建一个属于自己的目录. 默认目录为 `/ruler-wal `.当前版本有bug,需要手动指定绝对路径
enable_api: true
enable_alertmanager_v2: true
remote_write: # 将recoding ruels发送到promethues
enabled: true
clients:
prometheus-01:
url: http://10.10.25.250:9090/api/v1/write
basic_auth:
username: "username"
password: "password"
runtime_config 配置(可选)
Loki 有一个“runtime config”的概念,它是一个在 Loki 运行时重新加载的文件。允许在不重新启动的情况下更改 Loki 配置的某些方面。
1
2
-runtime-config.file=<filename>
-runtime-config.reload-period=10s
目前,仅有有两个组件使用运行时配置:limits_config 和 multi KV store。运行时配置文件示例:
注意:http://loki-url/config 通常显示 Loki 使用的整个配置。但是,使用runtime config设置的字段不会与 /config endpoint 一起显示。(后续版本可能会改进)
1
2
3
4
5
6
7
8
9
10
11
12
13
14
15
16
17
18
19
20
21
overrides:
fake: # 租户名
# 在摄入期间发现并添加日志level(如果还不存在)。Levels would be added to Structured Metadata with name
# level/LEVEL/Level/Severity/severity/SEVERITY/lvl/LVL/Lvl (case-sensitive) and
# one of the values from 'trace', 'debug', 'info', 'warn', 'error', 'critical','fatal' (case insensitive).
discover_log_levels: true # > loki v3.1
ingestion_rate_mb: 10
max_streams_per_user: 1000000
max_chunks_per_query: 100000
retention_stream: # 与selector匹配的日志流 保留策略,可以覆盖全局策略。最小保留期 >=24小时
- selector: '{job="syslog"}'
period: 15d
tenant2: # 租户2
max_streams_per_user: 1000000
max_chunks_per_query: 1000000
retention_period: 168h
retention_stream:
- selector: '{container="loki"}'
priority: 1
period: 72h
将 Loki 配置为作为服务运行
现在我们将 Loki 配置为作为服务运行,以便它在后台保持运行。
专门为 Loki 服务创建用户
1
sudo useradd --no-create-home --system --shell /usr/sbin/nologin loki
创建一个名为 loki.service 的文件
1
sudo nano /etc/systemd/system/loki.service
添加脚本并保存
1
2
3
4
5
6
7
8
9
10
11
12
[Unit]
Description=Loki service
After=network.target
[Service]
Type=simple
User=loki
ExecReload=/bin/kill -HUP $MAINPID
ExecStart=/usr/local/bin/loki/loki-linux-amd64 -config.file /etc/loki/loki-local-config.yaml
[Install]
WantedBy=multi-user.target
现在启动并检查服务是否正在运行。
1
sudo systemctl enable --now loki.service
安装 Promtail
现在创建 Promtail 服务,该服务将充当 Loki 的收集器。
从与Loki相同的地方获得Promtail二进制文件。
要查看最新版本的 Promtail,请访问 Loki 发布页面。https://github.com/grafana/loki/releases/
1
2
3
cd ~
curl -O -L "https://github.com/grafana/loki/releases/download/v3.2.0/promtail-linux-amd64.zip"
unzip "promtail-linux-amd64.zip"
并允许对Promtail二进制文件的权限execute
1
2
chmod a+x "promtail-linux-amd64"
cp -p promtail-linux-amd64 /usr/local/bin/loki/promtail-linux-amd64
Promtail 配置文件
现在下载 Promtail 通用 配置文件。
1
2
3
4
5
sudo useradd --no-create-home --system --shell /usr/sbin/nologin promtail
mkdir /etc/promtail
chown -R promtail:promtail /etc/promtail
wget https://raw.githubusercontent.com/grafana/loki/master/clients/cmd/promtail/promtail-local-config.yaml
cp -p promtail-local-config.yaml /etc/promtail/promtail-local-config.yaml
编辑刚才复制的 /etc/promtail/promtail-local-config.yaml文件,此配置可能会发生变化,具体取决于 Loki 的任何未来更新,配置文件内容如下:
1
2
3
4
5
6
7
8
9
10
11
12
13
14
15
16
17
18
19
20
21
22
23
24
25
26
27
28
29
30
31
32
33
34
35
36
37
38
39
40
41
42
43
44
45
46
47
48
49
50
51
52
53
54
55
56
57
58
59
60
61
62
63
64
65
66
67
68
69
70
71
72
73
74
75
76
77
78
79
80
81
82
83
84
85
86
87
88
89
90
91
92
93
94
95
96
97
98
99
100
101
102
103
104
105
106
107
108
109
110
111
112
113
114
115
116
117
118
119
120
121
122
123
124
125
126
127
128
129
130
131
132
133
134
135
136
137
138
139
140
141
142
143
144
145
146
147
148
149
150
151
152
153
154
155
156
157
158
159
160
161
162
163
164
165
166
167
168
169
170
171
172
173
174
175
176
177
178
179
180
181
182
183
184
185
186
server:
http_listen_port: 9080
grpc_listen_port: 0
enable_runtime_reload: true
positions:
# 每个已发现的目标的日志文件路径,都会保存在该文件中。重新启动 Promtail 时需要使用该文件,以使其从日志文件中断处继续抓取日志。
filename: /etc/promtail/positions.yaml
# clients 配置 Promtail 如何连接到 Loki 的多个实例,并向每个实例发送日志。
# Note:如果其中一台远程Loki服务器无法响应或发生任何可重试的错误,这将影响将日志发送到任何其他已配置的远程Loki服务器。
# 发送是在单个线程上完成的! 如果要发送到多个远程Loki实例,通常建议并行运行多个Promtail客户端。
clients:
- url: http://localhost:3100/loki/api/v1/push
# tenant_id: fake # <<< 租户ID,如果省略或为空,则假设Loki在单租户模式下运行,并且没有发送X-Scope-OrgID头
external_labels:
client: GZ
# - url: http://2.2.2.2:3100/loki/api/v1/push
# external_labels:
# client: SZ
# basic_auth:
# username: <string>
# password: <string>
scrape_configs:
# 交换机-华为
- job_name: device-huawei
static_configs:
- targets:
- localhost
labels:
job: syslog-network
location:
vendor: huawei
role:
__path__: "/var/log/network/*/huawei/*log"
pipeline_stages:
- match:
selector: '{vendor="huawei"}'
stages:
# regex 阶段解析出PRI、Host app Severity等标签,
# 这几个值只为 pipeline 内部设置,在以后续阶段可以使用这些值并决定如何处理他们。
- regex:
expression: '<(?P<facility>\w*)\.(?P<severity>\w*)>\s*(?P<time>[^ ]+)\*(?P<host>[^ ]*)\s*(?P<app>[^ \/]*%%01\S+)\/(?P<level>[0-9])\/(?P<brief>[^ ":\/\(\)\[\]]*)(\(\w*\)|\[\w*\])*:*\s*(?P<message>.*)$'
# labeLs 阶段从前面的 regex 阶段获取的 factility、severity、host、app、brief 值,并将他们变成一个标签,
# 比如 host = GZ-DX-Core-CE8850 就是这个阶段添加的一个`host`标签。
- labels:
facility:
severity:
host:
app:
brief:
- match:
selector: '{app=~"%%01SSH|%%01TELNET",brief=~"SSHS_IP_BLOCK_CLIENT|IP_BLOCKED|IP_UNBLOCKED"}'
stages:
- regex:
expression: '(IPAddress|UserAddress)=(?P<ip>[^ ,]*)'
- match:
selector: '{app=~"%%01SSH|%%01TELNET",brief=~"SSH_USER_LOGIN_FAIL|SSH_USER_LOGIN"}'
stages:
- regex:
expression: 'UserName=(?P<username>[^ ,]*).*(IPAddress|UserAddress)=(?P<ip>[^ ,]*)'
- labels:
username:
- geoip: # 提取login ip信息,映射为Geomap信息,方便后期在Grafana中绘制Geomap
db: "/etc/promtail/GeoLite2-City.mmdb" # 需要预先下载GeoLite2-City数据库
source: "ip"
db_type: "city"
- match:
selector: '{host=~".*(core|spine).*"}'
stages:
- static_labels:
role: core
- match:
selector: '{host=~".*(access|leaf).*"}'
stages:
- static_labels:
role: access
- match:
selector: '{host=~"(?i).*(USG|DDos|FW).*"}'
stages:
- static_labels:
role: firewall
- match:
selector: '{host=~".*(OOB|IPMI|BMC).*"}'
stages:
- static_labels:
role: oob
- match:
selector: '{host=~"(?i)^GZ.+"}'
stages:
- static_labels:
location: GZ
- match:
selector: '{host=~"(?i)^SZ.+"}'
stages:
- static_labels:
location: SZ
- match:
selector: '{severity=~"debug",app=~".+"}'
stages:
- static_labels:
app: debug
- labeldrop: # <<< 丢弃label: ["app","brief"]
- brief
- match:
selector: '{app="%%01NTP",severity=~"alert|crit",brief=~"(NTP_SYNCHRONIZE_STATUS|hwNtpStateChange).*"}'
stages:
- replace: # <<< 将日志行中的 <local7.alert> 或 <local7.crit> 修改为 <local7.warning>
expression: '\.(alert|crit)>'
replace: 'warning'
- static_labels:
severity: warning
- match:
selector: '{app="%%01ARP",severity="warning",brief=~"hwEthernetARPIPConflictEvent.*"}'
stages:
- replace: # <<< 将日志行中的 <local7.warning> 修改为 <local7.crit>
expression: '\.(warning)>'
replace: 'crit'
- static_labels:
severity: crit
- match:
selector: '{app="%%01ERROR-DOWN",severity="warning",brief=~"hwErrordown.*"}'
stages:
- replace: # <<< 将日志行中的 <local7.warning> 修改为 <local7.crit>
expression: '\.(warning)>'
replace: 'crit'
- static_labels:
severity: crit
- match:
selector: '{app="%%01MSTP",severity="warning",brief=~".*STATE_DISCARDING"}'
stages:
- replace: # 将日志行中的 <local7.warning> 修改为 <local7.crit>
expression: '\.(warning)>'
replace: 'crit'
- static_labels:
severity: crit
# 路由器-juniper
- job_name: device-juniper
static_configs:
- targets:
- localhost
labels:
job: syslog-network
location:
vendor: juniper
role: core
__path__: "/var/log/network/*/juniper/*log"
pipeline_stages:
# 这个阶段,只有在抓取目标有一个标签名为vendor 且值为juniper的时候才会执行
- match:
selector: '{vendor="juniper"}'
stages:
# regex 阶段解析出PRI、Host app Severity等标签,
# 这几个值只为 pipeline 内部设置,在以后续阶段可以使用这些值并决定如何处理他们。
- regex:
expression: '<(?P<pri_text>(?P<facility>\w*)\.(?P<severity>\w*)|\d{3})> (?P<time>[^ ]+) (?P<host>[^ ]+) (?P<app>[^ ]+) (?P<pid>[-0-9]*) (?P<brief_raw>[^ ]+) (?P<extradata>(\[(.*?)\]|-))\s*(?P<msg>(?P<brief>[^ ":\/\*\.\[\]\(\)]*)\(*\w*\)*:.+|.+)$'
# labeLs阶段从前面的 regex 阶段获取的 factility、severity、host、app、brief 值,并将他们变成一个标签。
# 比如 host = GZ-DX-PE-MX10003 就是这个阶段添加的一个`host`标签。
- labels:
facility:
severity:
host:
app:
brief:
- match:
selector: '{host=~"(?i)^GZ.+"}'
stages:
- static_labels:
location: GZ
- match:
selector: '{host=~"(?i)^SZ.+"}'
stages:
- static_labels:
location: SZ
- match:
selector: '{severity=~"debug"}'
stages:
- static_labels:
app: debug
- labeldrop: # 丢弃 label brief
- brief
此默认配置是从 https://raw.githubusercontent.com/grafana/loki/master/clients/cmd/promtail/promtail-local-config.yaml 复制的。
将 Promtail 配置为服务
现在我们将 Promtail 配置为服务,以便我们可以保持它在后台运行。
专门为 Promtail 服务创建用户
1
sudo useradd --no-create-home --system --shell /usr/sbin/nologin promtail
创建一个名为 promtail.service 的文件
1
sudo nano /etc/systemd/system/promtail.service
并添加此脚本,
1
2
3
4
5
6
7
8
9
10
11
12
[Unit]
Description=Promtail service
After=network.target
[Service]
Type=simple
User=promtail
ExecReload=/bin/kill -HUP $MAINPID
ExecStart=/usr/local/bin/loki/promtail-linux-amd64 -config.file /etc/promtail/promtail-local-config.yaml
[Install]
WantedBy=multi-user.target
现在启动并检查服务是否正在运行。
1
sudo systemctl enable --now promtail.service
将promtail用户添加到adm组中, 防止Promtail 因权限问题,无法读取日志文件
1
usermod -a -G adm promtail
验证用户现在是否在组中adm
1
id promtail
重新启动 Promtail 并检查状态
1
sudo systemctl restart promtail
查看日志
接下来可以试一下访问了,先看看 Loki 是否就绪 http://localhost:3100/ready
Loki rules
告警规则
在 /etc/loki/rules 目录下,新建一个 rule_file1.yml 文件
1
2
3
4
5
6
7
8
9
10
11
12
13
14
15
16
17
18
19
20
21
22
23
24
25
26
27
28
29
30
31
32
33
34
35
36
37
38
39
40
41
groups:
- name: huawei_device
interval: 30s
rules:
- alert: huawei_device_log_alert
# 如果 sum by(logtime,message, ...),会保留它们的lables,但同时会导致告警无法合并/去重
expr: >
sum by (location,host,brief,severity,message) (
count_over_time(
{vendor=~"huawei",severity=~"emerg|alert|crit"}
| pattern "<_> <logtime> <_> <_>/<_>/<_>:<_>;<message>"
| label_format logtime=`{{ __timestamp__ | date "2006-01-02 15:04:05.000" }}`
| label_format message="{{ .message | trim }}" [60s]
)
) > 0
for: 0m
annotations:
summary: {{ if $labels.brief | match ".*(_clear|CLR)$" }}【🟢恢复通知】{{ else }}【🔴告警通知】{{ end }}
description: |
主机: {{ $labels.host }}
级别: {{ $labels.severity }}
摘要: {{ $labels.brief }}
详情: {{ $labels.message }}
- name: juniper_device
interval: 30s
rules:
- alert: juniper_device_log_alert
expr: |
sum by(host,brief,severity,message) (
count_over_time({vendor=~"juniper",severity=~"emerg|alert|crit"}
| pattern `<_>1 <_> <_> <_> <_> <_> <_> <message>` [60s])
) > 0
for: 0m
annotations:
summary: 告警 {{$labels.brief}}
description: |
主机: {{ $labels.host }}
级别: {{ $labels.severity }}
摘要: {{ $labels.brief }}
详情: {{ $labels.message }}
需要告警的常见查询表达式举例:
1
2
3
4
5
6
7
sum by (logtime,location,host,brief,severity,message)(
count_over_time(
{vendor=~"huawei", app!~"%%01NTP",severity=~"emerg|alert|crit"}
| pattern "<_> <logtime> <_> <_>/<_>/<_>:<_>;<message>"
| label_format logtime=`{{ __timestamp__ | date "2006-01-02 15:04:05.000" }}` [30s]
)
) > 0
1
2
3
4
5
6
7
8
sum by (logtime,location,host,brief,severity,message)(
count_over_time(
{vendor=~"huawei", app=~"%%01CLI",severity=~".*"}
| pattern "<_> <logtime> <_> <_>/<_>/<_>:<_>;<message>"
|~"(?i)command=" |~"(?i)undo ip|shutdown"
| label_format logtime=`{{ __timestamp__ | date "2006-01-02 15:04:05.000" }}` [30s]
)
) > 0
1
2
3
(sum by (logtime,location,host,brief,severity,message)(count_over_time({vendor=~"juniper", severity=~"emerg|alert|crit"}
| pattern "<_> <logtime> <_> <_> <_> <_> <_> <_> <_> <message>"
| label_format logtime=`{{ __timestamp__ | date "2006-01-02 15:04:05 .000" }}` [30s])) > 0)
录制规则
1
2
3
4
5
6
7
8
9
10
11
12
13
14
15
16
groups:
- name: loki_syslog_network
interval: 30s
rules:
- record: loki_syslog_network:notice:sum
# severity级别为:`info|notice`
expr: |
sum (count_over_time ( {job="syslog-network", severity=~"info|notice" } [30s])
)
- record: loki_syslog_network:emerg:sum
# severity级别为:`warning|crit|alert|emerg|err|debug`
expr: |
sum by(severity) (
count_over_time ( {job="syslog-network", severity=~"debug|warning|err|crit|alert|emerg" } [30s])
)
告警通知模板
用于钉钉、Telegram等软件的通知模板
1
2
3
4
5
6
7
8
9
10
{{ define "template-dingding-loki" }}
{{ range .Alerts }}
时间: {{ .Labels.logtime }}
主机: {{ .Labels.host }}
级别: {{ .Labels.severity }}
摘要: {{ .Labels.brief }}
详情: {{ .Labels.message }}
来源: {{ .Labels.alertname}} {{ .Labels.alter_source}} {{ .StartsAt.Format "15:04:05" }}
{{ end }}
{{ end }}
在Grafana Alter中显示警报状态历史记录
以下Grafana配置指示 Alerting ,将告警状态历史写入Loki实例:( Grafana (> v10版本))
1
2
3
4
5
6
7
[unified_alerting.state_history]
enabled = true
backend = "loki"
loki_remote_url = "http://localhost:3100"
[feature_toggles]
enable = alertStateHistoryLokiSecondary, alertStateHistoryLokiPrimary, alertStateHistoryLokiOnly
Basic Authentication for Loki
Grafana Loki 不附带任何身份验证层。可以使用 Nginx 反向代理向 Loki 添加基本身份验证。
生成 认证文件
其文件格式为: (每行一个账号 + 密码)
1
username:password
可以使用 mkpasswd 或者 htpasswd 命令来创建 bcrypt 类型密码文件
1
2
printf "admin:$(htpasswd -nBb username password)\n" >> /etc/nginx/auth/httpasswd
cat /etc/nginx/auth/httpasswd
注意:这里账号:username 密码:password
Nginx 配置
ngx_http_auth_basic_module模块实现让访问者只有输入正确的用户密码才允许访问web内容
1
2
3
4
5
6
7
8
9
10
server {
listen 80 default_server;
location / {
auth_basic "Restricted"; # 提示信息,可以自定义任意字符
auth_basic_user_file auth/httpsswd; # 存放 usernmae/passwd 的文件
proxy_pass http://${FORWARD_HOST}:${FORWARD_PORT};
}
}
补充说明
华为日志的正则表达式 (AI解析)
1
'<(?P<pri_text>(?P<facility>\w*)\.(?P<severity>\w*)|\d{3})> (?P<time>[^ ]+) (?P<host>[^ ]+) (?P<app>[^ ]+) (?P<pid>[-0-9]*) (?P<brief_raw>[^ ]+) (?P<extradata>(\[(.*?)\]|-))\s*(?P<msg>(?P<brief>[^ ":\/\*\.\[\]\(\)]*)\(*\w*\)*:.+|.+)$'
这个正则表达式是专门针对华为(及华三)设备在 RFC 3164 模式下,带有 VRP 系统特征(%%01 标识) 的日志设计的。
以下是该正则的分段详细解读:
1. 优先级与等级 (PRI)
1
<(?P<facility>\w*)\.(?P<severity>\w*)>\s*
<...>: 匹配尖括号内的优先级。facility.severity: 捕获文字格式的设备设施和日志等级(如local0.info)。\s*: 允许优先级后存在可选的空格。
2. 时间与主机 (Time & Host)
1
(?P<time>[^ ]+)\*(?P<host>[^ ]*)\s*
time: 匹配时间戳直到遇到空格。注意:华为日志是旧式Oct 11 10:00:00,这里需要调整,但这里时间戳已经在Rsyslog接收日志的时候,将其替换为ISO格式(2024-03-07T10:00:00Z)。host: 匹配主机名。
3. 华为特有模块标识 (App/Module)
1
(?P<app>[^ \/]*%%01\S+)
这是识别华为日志的核心特征:
%%01: 这是华为 VRP 系统日志的固定标志。app: 这里捕获的是类似SHELL,IFNET,BGP这样的模块名。它要求字符串中必须包含%%01,从而过滤掉非华为设备的日志。
4. 日志级别与摘要 (Level & Brief)
1
\/(?P<level>[0-9])\/(?P<brief>[^ ":\/\(\)\[\]]*)
这部分对应了华为日志的 /数字/摘要 结构:
level: 提取日志的数字级别(0-7),例如4代表 Warning。brief: 提取事件摘要。例如从%%01IFNET/4/CRC_ERR_ALM中精准提取出CRC_ERR_ALM。[^ ":\/\(\)\[\]]\*: 排除了各种标点符号,确保拿到的brief标签非常干净。
5. 辅助说明与正文 (Suffix & Message)
1
(\(\w*\)|\[\w*\])*:*\s*(?P<message>.*)$
(\(\w\*\)|\[\w\*\])\*: 这是一个“贪婪”匹配,用来吞掉(l),(s),[10]这种附加在摘要后的括号内容,不让它们混入brief标签。:*\s*: 匹配正文前的冒号和空格。message: 捕获最后的详细描述文字。
实际匹配示例对比
假设华为日志原文为: <local0.info> 2024-03-07T10:00:00Z*XM-CE6851 %%01IFNET/4/CRC_ERR_ALM(l)[10]: Slot=1;Interface=10GE1/0/1
解析结果:
facility:local0severity:infohost:XM-CE6851app:%%01IFNETlevel:4brief:CRC_ERR_ALM(直接拿来做 Grafana 统计!)message:Slot=1;Interface=10GE1/0/1
Juniper日志的正则表达式 (AI解析)
1
'<(?P<pri_text>(?P<facility>\w*)\.(?P<severity>\w*)|\d{3})> (?P<time>[^ ]+) (?P<host>[^ ]+) (?P<app>[^ ]+) (?P<pid>[-0-9]*) (?P<brief_raw>[^ ]+) (?P<extradata>(\[(.*?)\]|-))\s*(?P<msg>(?P<brief>[^ ":\/\*\.\[\]\(\)]*)\(*\w*\)*:.+|.+)$'
这个正则表达式是一个非常典型的、针对 RFC 5424 标准(及其实际变种)设计的 Syslog 解析器。它不仅解析标准的 Syslog 头部,还尝试从 Juniper 或类似设备的日志正文中二次提取“摘要(Brief)”信息。
以下是该表达式的分段详细解读:
1. 优先级与设备来源 (PRI & Facility/Severity)
1
<(?P<pri_text>(?P<facility>\w*)\.(?P<severity>\w*)|\d{3})>
<...>: 匹配 Syslog 起始的尖括号。(?P<pri_text> ... ): 这是一个命名捕获组,包含整个优先级文本。(?P<facility>\w\*)\.(?P<severity>\w\*): 兼容模式 A。匹配类似local0.info这种非标准的、由于某些 Rsyslog 预处理产生的“文字化”优先级。|: 逻辑“或”。\d{3}: 兼容模式 B。匹配标准的数字优先级(如<189>)。
2. 标准头部信息 (Header)
1
(?P<time>[^ ]+) (?P<host>[^ ]+) (?P<app>[^ ]+) (?P<pid>[-0-9]*) (?P<brief_raw>[^ ]+)
(?P<time>[^ ]+): 匹配时间戳。[^ ]+表示匹配直到遇到第一个空格。(?P<host>[^ ]+): 匹配主机名或 IP。(?P<app>[^ ]+): 匹配生成日志的应用程序名(如sshd,rpd)。(?P<pid>[-0-9]\*): 匹配进程 ID。[-0-9]*表示可能是一个连字符-(代表无 PID)或一串数字。(?P<brief_raw>[^ ]+): 匹配消息 ID。在标准 RFC 5424 中这叫MSGID。
3. 结构化数据 (Structured Data)
1
(?P<extradata>(\[(.*?)\]|-))
(\[(.\*?)\]|-): 匹配 RFC 5424 的结构化数据部分。- 如果存在,匹配中括号内的内容
[...]。 - 如果不存在,匹配连字符
-。
- 如果存在,匹配中括号内的内容
4. 消息体及其二次解析 (Message & Brief Extraction)
1
\s*(?P<msg>(?P<brief>[^ ":\/\*\.\[\]\(\)]*)\(*\w*\)*:.+|.+)$
这是该正则最复杂的部分,用了嵌套捕获组,目的是从原始消息 msg 中提取出一个干净的 brief(通常是告警类型关键字)。
msg: 捕获整个消息正文。brief: 这是一个嵌套在msg里的捕获组。它尝试在冒号:出现之前,提取出消息的第一个单词。- 作用:它会排除空格、引号、冒号、斜杠等特殊字符。例如,对于 Juniper 日志
BGP_SESSION_Down: session 1.1.1.1 is down,它能精准抓取到BGP_SESSION_Down。
- 作用:它会排除空格、引号、冒号、斜杠等特殊字符。例如,对于 Juniper 日志
\(\*\w\*\)\*: 兼容某些厂商在事件名后加的括号标识,如LOGINFAILED(s)中的(s)。:.+|.+: 如果消息符合摘要: 详细内容的结构,则匹配冒号后的所有内容;如果不符合,则将剩余全文作为msg。
实际匹配示例对比
假设有一条 Juniper 的日志: <189> 2024-03-07T10:00:00Z MX960 rpd 1234 BGP_SNAPSHOT - BGP_SESSION_Down: Neighbors 10.1.1.1 state changed
解析结果:
- pri_text:
189 - time:
2024-03-07T10:00:00Z - host:
MX960 - app:
rpd - pid:
1234 - brief_raw:
BGP_SNAPSHOT - extradata:
- - msg:
BGP_SESSION_Down: Neighbors 10.1.1.1 state changed - brief:
BGP_SESSION_Down(这个标签在 Loki 中非常有价值!)




